
IoTLink是一个基于 SpringBoot、Vue、Mybatis、RabbitMq、Mysql、Redis 等开发的轻量级的物联网综合业务支撑平台。支持物联网卡、物联网模组、卡+模组融合管理。提供状态、资费、客户、进销存、合同、订单、续费、充值、诊断、账单等功能。平台可同时接入中国移动、中国电信、中国联通、第三方物联网卡进行统一管理。逐步完善平台,助您快速接入物联网,让万物互联更简单。
IoTLink提供开箱即用的物联卡云端SaaS部署和本地私有部署解决方案,为您的物联卡提供数据采集的服务器端PaaS平台支撑。
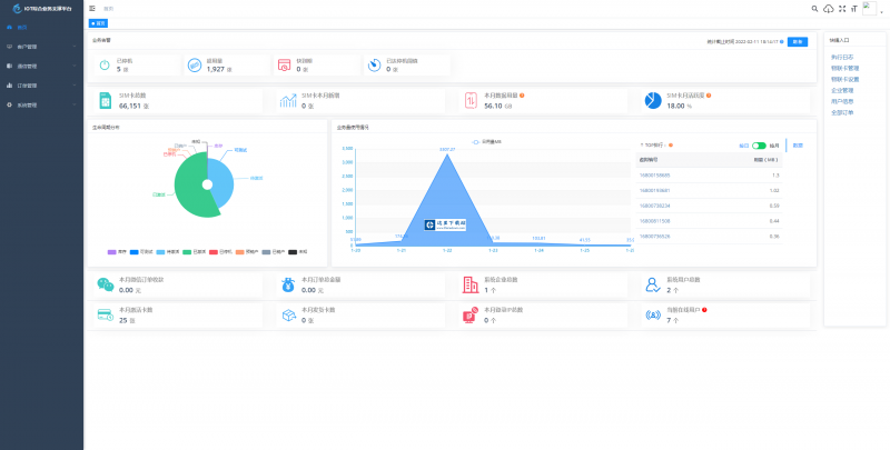
使用 IoTLink 您可以:
业务告警、生命周期分布、业务使用量情况 等一览平台数据信息。
管理物联卡 用量记录、套餐封装、在线信息获取、智能诊断、分组备注、企业代理管理、预存、充值、返利 等。
微信端 B端企业管理 toB 信息看板数据信息全局掌控 预存、返利、提现、诊断、充值、订单等便携数据处理。
微信端 C端用户自查询 卡基本信息、用量、续费、预存、支付密码、常见问题、智能诊断、实名绑定 等 用户自处理操作。
1、业务分离,独立操作 系统功能与业务执行分离 优化用户体验加强业务独立。
2、上游通道灵活配置,一次对接终生实用,支持二次开发、拓展、拒绝对接费用。
3、通道轮询进度查看 可查看通道下 用量、生命周期、激活时间 等各个类别轮询进度一手掌握。
4、关键数据私钥加密保障,全程加密传输 防止爬虫获取数据。
5、首页 数据一览一手掌控 业务告警、生命周期分布、业务量使用情况、平台数据信息 等。
6、商品、仓储、客户、合同、入款、发货 ERP企业常用功能拓展即将上线,敬请期待。
后端结构
com.yunze
├── common // 工具类
│ └── annotation // 自定义注解
│ └── config // 全局配置
│ └── constant // 通用常量
│ └── core // 核心控制
│ └── enums // 通用枚举
│ └── exception // 通用异常
│ └── filter // 过滤器处理
│ └── mapper // 数据持久化
│ └── utils // 通用类处理
├── framework // 框架核心
│ └── aspectj // 注解实现
│ └── config // 系统配置
│ └── datasource // 数据权限
│ └── interceptor // 拦截器
│ └── manager // 异步处理
│ └── security // 权限控制
│ └── web // 前端控制
├── yunze-consumption-admin // 平台业务分离执行监听
│ └── system // 监听yunze-admin业务执行
├── yunze-consumption-car-activatedate // 轮询 激活时间 执行同步
├── yunze-consumption-car-disconnected // 未订购停机 消费者
├── yunze-consumption-car-flow // 轮询 用量 执行同步
├── yunze-consumption-car-status // 轮询 生命周期 执行同步
├── yunze-consumption-car-stop // 达量停机 消费者
├── yunze-consumption-order // 订单充值 消费者
├── yunze-consumption-update // yz_card_info 表修改 消费者
├── yunze-generator // 代码生成
├── yunze-quartz // 定时任务
├── yunze-system // 系统代码
├── yunze-admin // 后台服务
├── yunze-ui // 页面前端代码
├── yunze-timed-task // 定时任务执
前端结构
├── build // 构建相关
├── bin // 执行脚本
├── public // 公共文件
│ ├── favicon.ico // favicon图标
│ └── index.html // html模板
├── src // 源代码
│ ├── api // 所有请求
│ ├── assets // 主题 字体等静态资源
│ ├── components // 全局公用组件
│ ├── directive // 全局指令
│ ├── layout // 布局
│ ├── router // 路由
│ ├── store // 全局 store管理
│ ├── utils // 全局公用方法
│ ├── views // view
│ ├── App.vue // 入口页面
│ ├── main.js // 入口 加载组件 初始化等
│ ├── permission.js // 权限管理
│ └── settings.js // 系统配置
├── .editorconfig // 编码格式
├── .env.development // 开发环境配置
├── .env.production // 生产环境配置
├── .env.staging // 测试环境配置
├── .eslintignore // 忽略语法检查
├── .eslintrc.js // eslint 配置项
├── .gitignore // git 忽略项
├── babel.config.js // babel.config.js
├── package.json // package.json
└── vue.config.js // vue.config.js


















加载全部内容
Spring Framework 免费版16.92MB128人下载 Spring Framework 5.3 是一个开源的Java/Java EE全功能栈(full-stack)的应用程序框架,以Apache许可证形式发布,也有.NET平台上的移植版本。 该框架基于 Expert One-on-One Java EE Design and Development(ISBN 0-7645-4385-7)一书中的代码,最初由 Rod Johnson 和 Juergen Hoeller等开发。Spring Framework 提供了一个简易的开发方式,这种开发方式,将避免那些可能致使底层代码变得繁杂混乱的大量的属性文件和帮助类。
下载
NutzWk企业级开源开发框架 v4.1.67.16 MB111人下载NutzWk是基于Nutz的Java开源企业级开发框架。 NutzWk是集成了Shiro权限控制、Ehcache缓存、Redis、Email服务、Quartz定时任务、Lucene搜索引擎、Beetl/Velocity模板引擎等技术的开源企业级开发框架。
下载Ember.js JavaScript MVC 框架 v3.11.0 beta21.58 MB110人下载Ember.js是一个用于创建 web 应用的 JavaScript MVC 框架,采用基于字符串的Handlebars 模板,支持双向绑定、观察者模式、计算属性(依赖其他属性动态变化)、自动更新模板、路由控制、状态
下载
Spring frxamework v5.0.717.87 MB106人下载Spring frxamework 是一个开源的Java/Java EE全功能栈(full-stack)的应用程序框架,以Apache许可证形式发布,也有.NET平台上的移植版本。 该框架基于 Expert One-on-One Java EE Design and Development(ISB
下载
Spring Framework 应用程序框架 v5.0.1175.27 MB105人下载Spring Framework 是一个开源的Java/Java EE全功能栈(full-stack)的应用程序框架,以Apache许可证形式发布,也有.NET平台上的移植版本。 该框架基于 Expert One-on-One Java EE Design and Development(ISB
下载
J2EE Code Generation 快速开发平台 正式版45.63 MB105人下载J2EE Code Generation 快速开发平台 正式版是一款基于代码生成器的智能开发平台。引领新的开发模式(Online Coding->代码生成器->手工MERGE智能开发),可以帮助解决Java项目90%的重复工作,让开发更多关注业务逻辑。既能快速提高开发效率,帮助公司节省人力成本,同时又不失灵活性。这里下载站为您提供J2EE Code Generation 快速开发平台 正式版下载,欢迎您使用这里下载站安装体验!
下载Jboot微服务框架v4 正式版9.28MB105人下载 Jboot是专为大型分布式项目和微服务而生。她是一个基于jfinal 和 undertow开发的微服务框架。提供了AOP、RPC、分布式缓存、限流、降级、熔断、统一配置中心、swagger api自动生成、Opentracing数据追踪、metrics数据监控、分布式session、代码生成器、shiro安全控制等功能。
下载Ehcache Java缓存框架3.07MB104人下载EhCache 是一个纯Java的进程内缓存框架,具有快速、精干等特点,是Hibernate中默认的CacheProvider。主要的特性有:1. 快速.2. 简单.3. 多种缓存策略4. 缓存数据有两级:内存和磁盘,因此无需担心容量问题5. 缓存数据会在虚拟机重启的过程中写入磁盘6. 可以通过RMI、可插入API等方式进行分布式缓存7. 具有缓存和缓存管理器的侦听接口8. 支持多缓存管理器实例,
下载sqltoy-orm框架系统11.90MB104人下载sqltoy-orm是比hibernate+myBatis更加贴合项目的orm框架,具有hibernate增删改的便捷性同时也具有比myBatis更加灵活优雅的自定义sql查询功能。sqltoy-orm支持以下数据库:oracle 从oracle11g到19cdb2 9.5+,建议从10.5 开始mysql 支持5.6、5.7、8.0 版本postgresql 支持9.5 以及以上版本sqlser
下载Hippy跨端开发框架3.68MB104人下载Hippy是一个新生的跨端开发框架,目标是使开发者可以只写一套代码就直接运行于三个平台(iOS、Android和Web)。Hippy的设计是面向传统Web开发者的,特别是之前有过ReactNative和Vue的开发者用起来会更为顺手,Hippy致力于让前端开发跨端App更加容易。到目前为止,腾讯内已经有了18款流行App在使用Hippy框架,每日触达数亿用户。Hippy跨端开发框架特征:1、为传统
下载